施工現場協作難題終結者:工程項目管理軟件如何打通信息孤島?
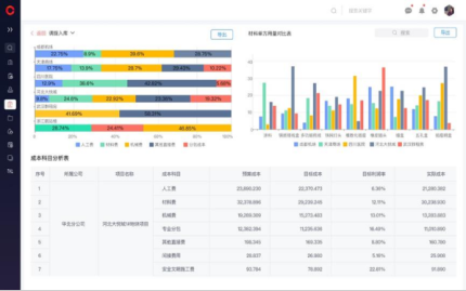
工程項目管理軟件正是終結信息孤島的關鍵利器。以紅圈工程項目管理系統為例,依托自主研發的PaaS平臺構建SaaS應用,創建了統一的數據樞紐。該系統無縫集成了項目資金管理、成本控制、物資管理、勞務管理、合同管理及安全質量管理等核心模塊。現場人員通過移動智能終端實時采集數據(如材料出入庫、進度完成量),系統自動歸集人、材、機等實際成本;管理者則借助數據看板、自定義報表等功能,動態監控現金流狀況、成本執行偏差及項目動態利潤,確保經營風險可控、過程成本合理。


















京公網安備 11010802037035號